Excellent. As a quantitative trading researcher specializing in the Wyckoff Method, I will compile a comprehensive quantitative analysis report based on the provided XLB data and historical ranking indicators. This report strictly adheres to the instructions, with all conclusions derived from data analysis and Wyckoff volume-price principles.
XLB Quantitative Analysis Report (Based on Data from 2025-12-26 to 2026-02-24)
Product Code: XLB
Analysis Period: December 26, 2025, to February 24, 2026
Report Generation Date: February 25, 2026
Core Objective: Extract Alpha signals regarding supply and demand from market data and identify the operational intentions of large-scale investors.
1. Trend Analysis and Market Phase Identification
As of 2026-02-24, the underlying asset XLB had an opening price of 52.96, a closing price of 53.36, a 5-day moving average (MA) of 52.89, a 10-day MA of 52.93, a 20-day MA of 51.64, a daily change of +0.76%, a weekly change of +1.25%, a monthly change of +8.30%, a quarterly change of +17.66%, and a yearly change of +17.66%.

Data Derivation:
- • Evolution of MA Alignment: At the beginning of the analysis period (2025-12-31), the price (45.35) was significantly below all MAs (MA_5D: 45.83, MA_60D: 68.91), exhibiting an extreme bearish alignment. Subsequently, starting from 2026-01-02, a strong rebound commenced. The short-term MAs (MA_5D/10D/20D) turned upward rapidly and successively crossed above the longer-term MAs (MA_30D/60D). By late February, the price was trading stably above all short-term MAs, forming a bullish alignment pattern (Close: 53.36 > MA_5D: 52.89 > MA_10D: 52.93 > MA_20D: 51.64).
- • MA Crossovers: The MA_5D crossing above MA_20D occurred around 2026-01-06, constituting a classic short-term bullish crossover signal (Golden Cross). This crossover happened in the early stages of the rebound following a deep prior decline, giving it strong signal significance.
- • Price Action: The price action has evolved through the sequence: "Cessation of decline after panic selling" (extreme oversold conditions in late December) -> "Accumulation and uptrend" (sustained high-volume rally in January, breaking through multiple MA resistance levels) -> "Accelerated rally" (price and volume surged in early February, reaching new rebound highs) -> "Increased volatility at highs" (high-volume price stagnation and intense fluctuations appeared in mid-to-late February).
Wyckoff Phase Inference:
Based on volume-price behavior and MA dynamics, the market has likely completed the transition from "Panic Selling" through "Automatic Rally" and "Secondary Test", and entered a robust "Markup Phase". Currently (Feb 24th), after making new highs, the price is exhibiting increased volatility, raising caution about potential early signals of a "Distribution Phase". The historically extreme volume data (see below) supports the judgment that the current area is a significant turning zone.
2. Volume-Price Relationship and Supply-Demand Dynamics
As of 2026-02-24, the underlying asset XLB had an opening price of 52.96, a closing price of 53.36, a daily volume of 13,429,299, a daily change of +0.76%, a volume of 13,429,299, a 7-day average volume of 19,418,463.71, and a 7-day volume ratio of 0.69.

Data Derivation and Key Day Identification:
- 1. High-Volume Advance (Demand Dominant):
- • 2026-01-02: The first trading day of the new year, volume exploded by 216.10% (
VOLUME_GROWTH) compared to the previous day, withVOLUME_AVG_7D_RATIOreaching 2.96, and the price closed up 1.70%. This is a typical scenario of "large-scale absorption following panic selling" or an "accumulation day", where demand overwhelmingly dominated. - • 2026-01-05 & 2026-01-06: On two consecutive days, volume significantly exceeded the 7-day average (ratio > 2.0), with prices rising 1.00% and 1.98% respectively. This confirmed sustained and strong demand, solidifying the emerging trend.
- • 2026-02-03 & 2026-02-04: Volume surged again (
VOLUME_AVG_7D_RATIOreached 1.82 and 1.73 respectively), with prices rising sharply by 2.11% and 2.35%, breaking through prior consolidation, indicating accelerating demand.
- • 2026-01-02: The first trading day of the new year, volume exploded by 216.10% (
- 2. Warning Signs of Supply Emergence (High-Volume Stagnation/Decline):
- • 2026-02-12: A critical warning day. Volume was the second highest of the week (30.10 million, historical rank #5),
VOLUME_AVG_7D_RATIOwas 1.27, but the price declined 1.47%. This is a classic signal of "supply overwhelming demand" or "distribution", occurring after establishing a new high (54.14), making it highly significant. - • 2026-01-30 & 2026-02-05: Volume was elevated (
VOLUME_AVG_7D_RATIOwas 1.80 and 1.07 respectively), but prices declined 1.46% and 2.68%. These represent tests of supply pressure during the uptrend but were later recovered by demand.
- • 2026-02-12: A critical warning day. Volume was the second highest of the week (30.10 million, historical rank #5),
- 3. Low-Volume Pullback (Demand Temporarily Sidelined):
- • 2026-01-27 & 2026-02-24: Volume was below the short-term average (
VOLUME_AVG_7D_RATIOwas 0.64 and 0.69 respectively), with minimal price fluctuation. This constitutes healthy technical retracement or a pause within the uptrend, with no sign of panic selling.
- • 2026-01-27 & 2026-02-24: Volume was below the short-term average (
Historical Ranking Corroboration:
- • Recently (in February), average volumes across multiple periods (
AVERAGE_VOLUME_14D,AVERAGE_VOLUME_21D,AVERAGE_VOLUME_30D,AVERAGE_VOLUME_60D) have reached or approached their highest historical ranks (1st to 7th) in nearly a decade. - • Interpretation: Volume expansion of this magnitude is far beyond the capability of retail activity and clearly points to deep participation by large institutional capital. Combined with the price level, this could represent a powerful rally following aggressive accumulation, or equally, large-scale turnover (distribution) at elevated prices.
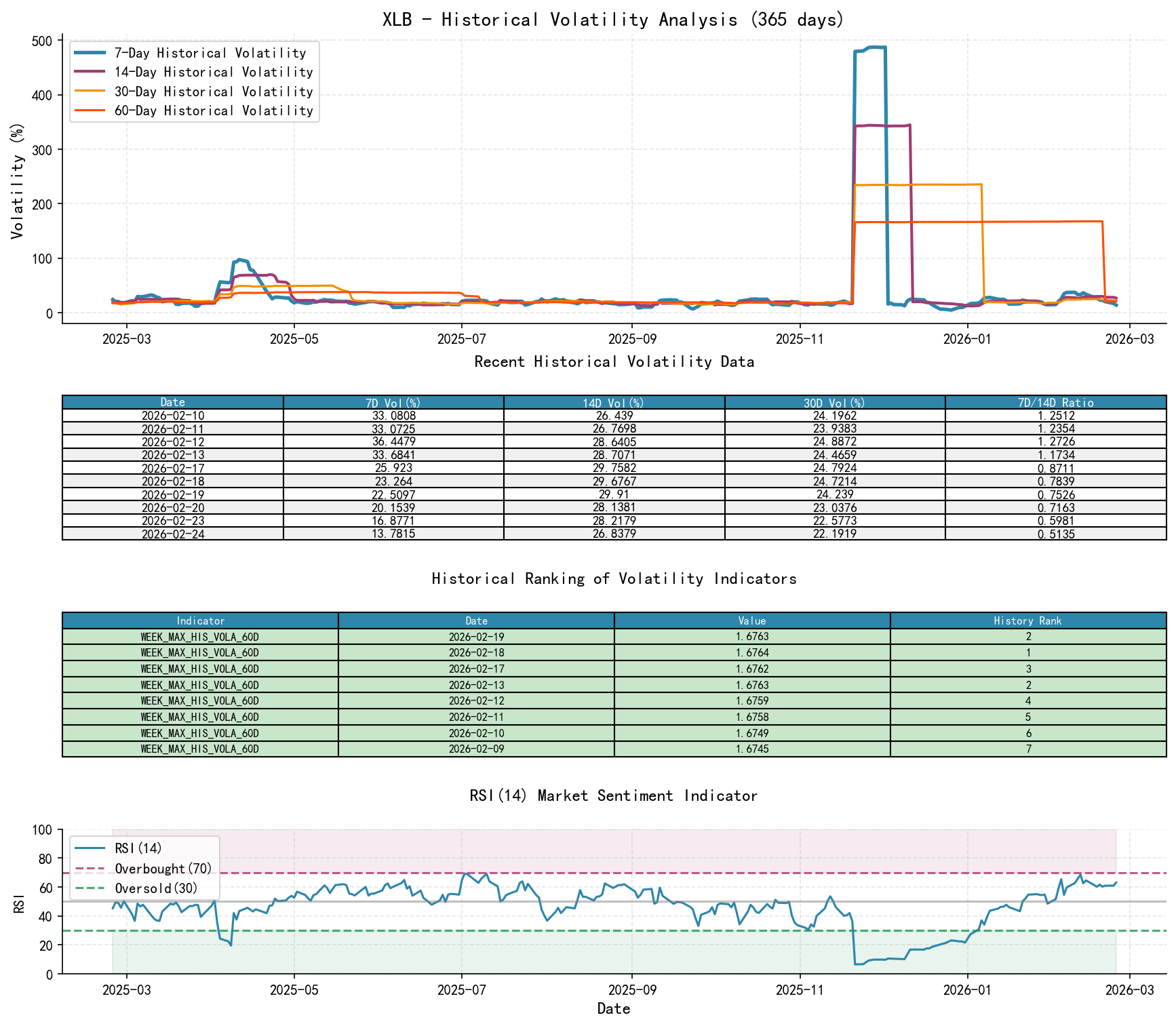
3. Volatility and Market Sentiment
As of 2026-02-24, the underlying asset XLB had an opening price of 52.96, a 7-day intraday Parkinson volatility of 0.18, a 7-day intraday volatility ratio of 0.90, a 7-day historical volatility of 0.14, a 7-day historical volatility ratio of 0.51, and an RSI of 63.16.

Data Derivation:
- • Volatility Levels: Long-term volatility (
HIS_VOLA_60D) peaked near its highest ranks in a decade (1st-3rd) in mid-February before moderating slightly, though it remains elevated. Short-term volatility (HIS_VOLA_7D) spiked to an extreme value of 0.347 on Feb 5th before declining significantly. - • Volatility Structure: In early January, the ratio of short-term to long-term volatility (
HIS_VOLA_RATIO_7D_30D) was extremely low (approx. 0.02-0.09, historically lowest ranks), indicating the market was just stabilizing from prolonged extreme volatility. By early February, this ratio rapidly increased (e.g., reaching 1.50 on Feb 5th), signaling a sharp spike in short-term volatility and heightened market exuberance or panic. Currently (Feb 24th), this ratio has retreated to 0.62, indicating convergence in volatility. - • Parkinson Volatility Ratio: The
PARKINSON_RATIO_7D_14Dpeaked in mid-January (1.47, historical rank #15), further confirming the period of abnormal short-term intraday volatility. - • RSI Sentiment Indicator: The RSI_14 plunged to a severely oversold level of 21.57 in late December, providing room for a subsequent rebound. It then climbed steadily, reaching 68.53 on Feb 11th, entering strong territory but not extreme overbought levels. The current RSI is 63.16, indicating a neutral-to-strong condition.
Comprehensive Assessment:
Market sentiment has undergone a complete shift from "extreme pessimism and panic" (low RSI, high long-term volatility) to "optimistic exuberance" (rapid price appreciation, sharp increase in short-term volatility). The current retreat in volatility from its peak and an RSI in the healthy strong zone suggest the sentiment of a one-sided parabolic rally may be pausing, with the market entering a period of high-volatility equilibrium or testing for a potential turn.
4. Relative Strength and Momentum Performance
Data Derivation:
- • Strong Short-Term Momentum:
WTD_RETURN(weekly return) andMTD_RETURN(month-to-date return) performed exceptionally well in early February (e.g., +3.88% for the week of Feb 4th, +5.32% MTD for February), indicating very strong short-term offensive momentum. - • Mid-Term Momentum Reversal:
QTD_RETURN(quarter-to-date) has dramatically reversed from approximately -48% at the end of 2025 to the current +17.66%, withYTD(year-to-date) return also at +17.66%. This is a powerful signal of a mid-term trend transitioning from weak to strong. - • Momentum and Volume-Price Validation: The strong positive returns are entirely consistent with the observed high-volume advances (demand-dominant) during the same period, confirming the validity and reliability of the momentum.
Conclusion: XLB has demonstrated outstanding short-term and mid-term relative strength during the analysis period. The momentum indicators are highly consistent with the "Markup Phase" conclusion derived from the volume-price analysis.
5. Large Investor ("Smart Money") Behavior Identification
Comprehensive Inference Based on the Above Dimensions:
- 1. Late December to Early January: Accumulation. During the period of deep price decline and extreme pessimism, massive absorption occurred (e.g., Jan 2nd). The historically significant volume indicates this was not retail bottom-fishing, but rather organized, planned accumulation by large investors on the left side of the price curve. They absorbed the panic selling.
- 2. January to Early February: Markup and Shakeout. After securing positions, large investors propelled prices higher through continued buying, attracting trend followers. High-volume declines during this phase (e.g., Jan 30th) can be viewed as "shakeouts," washing out weak longs while potentially adjusting their own holdings.
- 3. Mid-February to Present: Suspected Early-Stage Distribution. At the peak of the price rally and market optimism, the most critical signal of "high-volume price stagnation" appeared (Feb 12th). Volume ranking in the top historical tier implies massive share turnover at these elevated levels. Who is buying? Latecomers bullish on further gains (including retail). Who is selling? Most likely the large investors who accumulated at lower levels and are now sitting on substantial profits. This exhibits classic "distribution" characteristics—transferring shares to the public.
- 4. Current Behavior: Large investors are likely engaged in distribution at highs, or at minimum, a large-scale portfolio rebalancing. They are not panicking out, but rather executing an orderly retreat by taking advantage of strong demand.
6. Support/Resistance Level Analysis and Trading Signals

Key Price Levels:
- • Primary Resistance Zone:54.50. The rebound high established on Feb 12th (54.14), which is also where high-volume stagnation occurred, constitutes strong resistance.
- • Immediate Support Zone:52.50. The low area tested multiple times in mid-to-late February, also the first line of defense above the 20-day MA (51.64).
- • Core Support Zone:49.00. The consolidation platform from late January and the prior breakout level, also where the 30-day and 60-day MAs are converging. This is a critical lifeline for the bullish trend.
Wyckoff Composite Trading Signal and Operational Recommendations:
- • Market State: Transitioning from "Uptrend" to "Suspected Distribution/High-Level Volatility".
- • Dominant Signal: Cautiously Bearish/Shift to Sidelines. The core rationale is the "high-volume stagnation" on Feb 12th—a key Wyckoff distribution bar—coupled with historical peak volume, suggesting a shift in large capital sentiment.
- • Operational Recommendations:
- 1. For Long Position Holders: It is recommended to reduce or close positions near the54.00 resistance zone to lock in substantial profits accumulated since January. Tighten the stop-loss from a profit-protection level to $52.00 (lower bound of immediate support). Exit decisively if this level is breached.
- 2. For Short-Sellers/Aggressive Traders: Do not short blindly. Wait for a secondary signal of "rally failure": e.g., if price re-tests the53.80-54.50**.
- 3. For Those on the Sidelines: It is recommended to stay on the sidelines. The market needs time to digest the massive volume at highs. A clear directional move requires a new supply-demand event for confirmation.
Future Validation Points:
- 1. Bearish Confirmation: Price breaking below the $52.00 support accompanied by expanding volume would preliminarily confirm successful distribution and a potential end to the uptrend, initiating a correction.
- 2. Bullish Invalidation: Price powerfully breaking through and holding above $54.50 on high volume would invalidate the current distribution hypothesis, indicating demand has regained absolute dominance and the uptrend is resuming.
- 3. Continuous Monitoring: Monitor for any subsequent combination of "low-volume advances and high-volume declines," which would strengthen the distribution signal.
Report Summary: The data clearly shows that XLB has undergone a textbook cycle, led by large capital, from "panic accumulation" to "powerful markup" over the past two months. However, following the establishment of new highs, a historically significant volume-price divergence signal has emerged, marking the potential start of "distribution." It is recommended that participants adopt a defensive stance at this level, awaiting the market's clear directional choice.
Disclaimer: The content of this report/interpretation is solely for market analysis and research based on publicly available information and does not constitute any investment advice or operational guidance. The author strives for objectivity and impartiality but makes no guarantees regarding accuracy or completeness. Markets involve risks; investment requires caution. Any investment actions taken based on this report are at the investor's own risk.
Thank you for your attention! Wyckoff Volume-Price Market Insights are released daily at 8:00 AM before market open. We sincerely appreciate your comments and shares; your recognition is vital. Let's work together to see the market signals.
Member discussion: